Monitor Apache With Prometheus & Grafana

S.Acebounce 134 views
Monitor Apache With Prometheus & Grafana

Monitor Apache with Prometheus & Grafana

Hey guys, ever found yourself staring at your Apache web server logs, trying to figure out why things are slow or, worse, down? It’s a pain, right? Well, today we’re diving deep into a killer combo that’ll make monitoring your Apache setup a breeze: Prometheus and Grafana . Seriously, this duo is a game-changer for keeping tabs on your web server’s health and performance. We’re talking about getting real-time insights, spotting issues before they blow up, and generally just having way more control over your online presence. So, buckle up, because we’re about to unlock the power of these awesome tools to keep your Apache server humming along like a well-oiled machine. We’ll walk through how to set it all up, what metrics to keep an eye on, and how to make sense of the data Grafana throws at you. It’s not as scary as it sounds, I promise!

Setting Up the Apache Exporter

Alright, first things first, to get Prometheus to talk to your Apache server, you need a little something called an exporter . For Apache, the go-to guy is the apache_exporter . This handy little program runs separately and scrapes the mod_status output from your Apache server, translating it into a format Prometheus can understand. Think of it as a translator, making sure both Prometheus and Apache are speaking the same language. To get this party started, you’ll typically download the latest release of apache_exporter from its GitHub repository. Make sure you grab the right version for your operating system. Once downloaded, you’ll usually just need to extract it and then run it. The basic command to get it up and running looks something like this: ./apache_exporter --web.listen-address=:9117 . The :9117 is the port it will listen on, and you can change this if you need to, but it’s a common default. Now, the crucial part: you need to configure your Apache server to expose the mod_status output. This involves enabling the mod_status module and then creating a Location block in your Apache configuration (usually in httpd.conf or a site-specific configuration file) that allows access to the /server-status URL. You’ll want to set ExtendedStatus On for the most detailed information. Here’s a snippet of what that might look like in your Apache config: `

SetHandler server-status
Require ip 127.0.0.1 ::1 your-prometheus-server-ip

SetHandler server-status
Require ip 127.0.0.1 ::1 your-prometheus-server-ip

. Remember to replace your-prometheus-server-ip with the actual IP address of your Prometheus server. This ensures that only Prometheus can scrape the status page. After saving your Apache configuration, you'll need to restart or reload your Apache service for the changes to take effect. Then, you can test if the exporter is working by visiting http://your-apache-server-ip:9117/metrics` in your browser. You should see a wall of text – that’s your Apache metrics being served up! This is the essential first step to getting data flowing from Apache into your monitoring system. Without this, Prometheus has nothing to collect, and your Grafana dashboards will be sadly empty. So, nail this part, and you’re well on your way.

Configuring Prometheus to Scrape Apache Metrics

With the apache_exporter up and running, the next logical step is to tell Prometheus where to find it and how often to collect those juicy Apache metrics. Prometheus operates on a configuration file, usually named prometheus.yml . This is where you define your ‘scrape targets’ – basically, the addresses of the services you want Prometheus to monitor. You’ll need to add a new job to your prometheus.yml file that points to your apache_exporter . Here’s a peek at what that section might look like:

scrape_configs:
  - job_name: 'apache'
    static_configs:
      - targets: ['your-apache-server-ip:9117']

In this snippet, job_name: 'apache' is a label that Prometheus will assign to all metrics collected from this target, making it easy to filter and query later. The targets list is where you put the address of your apache_exporter . Again, your-apache-server-ip:9117 should be replaced with the actual IP address of your server running the exporter and the port you configured it to listen on. If you have multiple Apache servers, you can add more entries to the targets list or create separate jobs for each. It’s a good idea to keep your configuration organized, especially as your infrastructure grows. After you’ve updated your prometheus.yml file, you need to tell Prometheus to reload its configuration. You can usually do this by sending a SIGHUP signal to the Prometheus process or by making an API call, like curl -X POST http://localhost:9090/-/reload . Once Prometheus has reloaded, you can head over to the Prometheus web UI (usually at http://your-prometheus-server-ip:9090 ). Navigate to the ‘Status’ menu and then ‘Targets’. You should see your ‘apache’ job listed, and its state should be ‘UP’. If it’s ‘DOWN’, don’t panic! Double-check your prometheus.yml configuration, ensure the apache_exporter is running and accessible from the Prometheus server, and verify that no firewalls are blocking the port. Once your Apache target shows as ‘UP’, Prometheus will start scraping metrics from it at the interval defined in its global configuration (the default is usually 15 seconds). These collected metrics are now stored in Prometheus’s time-series database, ready for visualization.

Introducing Grafana for Apache Visualization

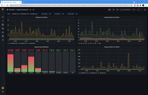
Now that Prometheus is diligently collecting all those valuable Apache metrics, it’s time to bring them to life! This is where Grafana shines. Grafana is an open-source platform for monitoring and observability, and it’s fantastic at turning raw data into beautiful, insightful dashboards. It can connect to Prometheus as a data source, allowing you to query and visualize your Apache metrics in a way that’s easy to understand at a glance. First off, you’ll need to install Grafana. You can download it from the official Grafana website or use your system’s package manager. Once installed, start the Grafana server, and access its web interface, typically at http://your-grafana-server-ip:3000 . The default login credentials are usually admin / admin , which you’ll be prompted to change immediately for security reasons. The next critical step is adding Prometheus as a data source within Grafana. Log in, go to ‘Configuration’ (the gear icon), then ‘Data Sources’, and click ‘Add data source’. Select ‘Prometheus’ from the list. In the configuration screen, you’ll need to provide the URL for your Prometheus server – usually http://your-prometheus-server-ip:9090 . You can leave most other settings as default, but make sure the connection works by clicking the ‘Save & Test’ button. If it says ‘Data source is working’, you’re golden! Now, the fun part: creating dashboards. You can start from scratch by clicking the ‘+’ icon in the sidebar and selecting ‘Dashboard’, then ‘Add new panel’. In the panel editor, you’ll select your Prometheus data source. This is where you’ll write PromQL (Prometheus Query Language) queries to fetch specific metrics. For example, to see the total number of requests served by Apache, you might use a query like sum(apache_http_requests_total) . Grafana will then display this data as a graph, table, or gauge. The real power comes when you start building more complex dashboards with multiple panels, each visualizing a different aspect of your Apache server’s performance. You can add panels for things like request rates, response times, CPU usage, memory usage, and much more. Grafana also offers pre-built dashboards that you can import, which can save you a ton of time. Search for Apache dashboards on the Grafana.com dashboards site, and you’ll find many community-contributed options that you can import directly into your instance using their ID. This is a fantastic way to get started and see what kind of insights are possible. So, with Grafana, you’re not just collecting data; you’re transforming it into actionable information that helps you understand and manage your Apache web server effectively.

Key Apache Metrics to Monitor

When you’re setting up your dashboards in Grafana , knowing what to monitor is just as important as knowing how . You don’t want to be overwhelmed with data, but you definitely don’t want to miss critical information. Let’s talk about some of the essential Apache metrics that will give you the best bang for your buck. First up, request volume . Metrics like apache_http_requests_total (total requests) and rate(apache_http_requests_total[1m]) (requests per second over the last minute) are fundamental. Tracking request volume helps you understand traffic patterns, identify peaks, and spot sudden drops that might indicate an issue. Next, consider response times . While apache_exporter doesn’t directly expose response times in milliseconds, you can often infer performance by looking at metrics like apache_idle_workers and apache_busy_workers . A high number of busy workers or a low number of idle workers might suggest that requests are taking longer to process. Another crucial area is error rates . You’ll want to monitor `apache_http_requests_total{status=~