Grafana: Your Ultimate Guide To Data Visualization

S.Acebounce 8 views
Grafana: Your Ultimate Guide To Data Visualization

Grafana: Your Ultimate Guide to Data Visualization

Hey data enthusiasts! Are you ready to dive into the awesome world of Grafana ? It’s the ultimate tool for visualizing data, and trust me, it’s a game-changer. This guide will be your friendly companion, breaking down everything you need to know about Grafana – from its core features to how to get started and create those stunning dashboards that’ll make your data sing. Let’s get started, shall we?

What Exactly is Grafana, Anyway?

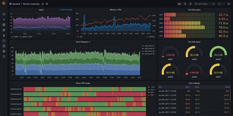
So, first things first: What is Grafana? In a nutshell, Grafana is an open-source data visualization and monitoring platform. Think of it as your command center for all things data. You can connect it to a multitude of data sources, from databases like MySQL and PostgreSQL to time-series databases like InfluxDB and Prometheus , and even cloud services like AWS CloudWatch and Azure Monitor . Once connected, Grafana lets you create beautiful, informative, and interactive dashboards to visualize your data in real-time. This can be anything from server metrics and application performance to business KPIs and IoT sensor readings. Basically, if you can measure it, you can visualize it with Grafana. What makes Grafana so powerful is its flexibility and ease of use. You don’t need to be a coding wizard to create stunning dashboards. Its intuitive interface lets you drag and drop, customize, and configure your visualizations with ease. Plus, Grafana has a vibrant community that constantly contributes plugins, dashboards, and support, making it a constantly evolving and improving platform. Grafana is not just about pretty graphs; it’s also about empowering you to understand your data better. By visualizing your data, you can spot trends, identify anomalies, and gain valuable insights that would otherwise be hidden. It helps you make data-driven decisions and optimize your systems or business processes. Grafana helps you monitor your infrastructure, applications, and business metrics in real-time. With its alerting capabilities, you can be notified when something goes wrong, allowing you to quickly identify and resolve issues. This proactive approach can prevent downtime and improve overall performance. Grafana’s ability to create beautiful, interactive dashboards that provide real-time insights is a major asset for businesses and individuals alike. Whether you are a system administrator, a developer, or a business analyst, Grafana provides the tools you need to understand and act on your data. With its vibrant community and extensive documentation, learning Grafana is easy and rewarding. You can find pre-built dashboards, plugins, and tutorials that will help you get started quickly and customize the platform to meet your specific needs. From beginners to advanced users, Grafana offers something for everyone, making it a perfect tool for anyone looking to gain valuable insights from their data.

Key Features: What Makes Grafana So Amazing?

Alright, let’s get into the nitty-gritty of what makes Grafana so darn awesome. This tool is packed with features that’ll make your data visualization dreams come true. One of the most significant aspects of Grafana is its extensive data source support . As mentioned earlier, Grafana can connect to a huge variety of data sources. This means you’re not limited to just one type of database or service. You can bring all your data together in one place and create a unified view. This is super helpful when you’re trying to get a complete picture of your data landscape. Another standout feature is the flexible dashboarding . Grafana allows you to build custom dashboards tailored to your specific needs. You can arrange panels, choose from a wide range of visualization types, and add interactive elements like variables and filters. This flexibility ensures that you can present your data in the way that best tells your story. Then, there’s the powerful query and transformation capabilities . Grafana isn’t just about displaying data; it also lets you transform it. You can perform calculations, aggregations, and manipulations directly within Grafana, allowing you to derive new insights from your raw data. This is super useful for creating custom metrics and visualizations. Grafana also has robust alerting features . You can set up alerts based on your data and receive notifications when certain conditions are met. This is vital for monitoring critical metrics and responding quickly to any issues. Collaboration and sharing is also made easy. You can share your dashboards with others, either publicly or within your organization. Grafana also supports team-based permissions, allowing you to control who has access to what data. Lastly, Grafana provides a vibrant community and plugin ecosystem . There are tons of community-created plugins that extend Grafana’s functionality, and a supportive community that offers help and guidance. This means there’s always something new to learn and ways to customize Grafana to your liking. In essence, Grafana is a powerful and versatile tool that empowers you to visualize and understand your data in a way that’s both intuitive and informative.

Getting Started with Grafana: Your First Steps

Ready to jump in and start using Grafana? Let’s go through the initial setup steps so you can create your first dashboard. First, you need to install Grafana . The installation process varies depending on your operating system, but the Grafana website provides detailed instructions for each platform. You can find installation guides for Linux, Windows, macOS, and more. Once installed, launch Grafana and access it through your web browser. By default, Grafana runs on port 3000, so you’ll usually access it by going to http://localhost:3000 or the corresponding address if it’s running on a remote server. When you first access Grafana, you’ll be prompted to log in. The default username and password are admin and admin , but you’ll be prompted to change the password immediately. Once logged in, the next step is to add a data source . This is where you connect Grafana to your data. Click on the