Grafana Tempo With Python: A Practical Guide

S.Acebounce 21 views
Grafana Tempo With Python: A Practical Guide

Grafana Tempo with Python: A Practical Guide

Hey folks! Ever wanted to dive into distributed tracing with Grafana Tempo and Python? It’s a game-changer for debugging and understanding your applications, especially when things get complex. In this guide, we’ll walk you through setting up Grafana Tempo, integrating it with a Python application, and visualizing your traces. We’ll break down everything step-by-step, making it easy for you to follow along, even if you’re new to tracing.

Understanding Grafana Tempo and Distributed Tracing

Before we get our hands dirty with the Grafana Tempo Python example , let’s chat about what distributed tracing and Tempo actually are. Imagine you’ve got a microservices architecture. A single user request might hop through a bunch of services before it’s fulfilled. Tracing helps you follow that request’s journey, showing you the exact path, the time spent in each service, and any errors that might have popped up. It’s like having X-ray vision for your application!

Grafana Tempo is a highly scalable, cost-effective, and open-source distributed tracing backend. It’s designed to work seamlessly with Grafana, making it super easy to visualize and analyze your traces. Tempo is built to handle massive amounts of trace data, so you can trace even the most complex applications without breaking a sweat. It stores traces in an object storage like AWS S3 or Google Cloud Storage, which keeps costs down and provides excellent scalability. Tracing provides a comprehensive view of how your application behaves. Instead of piecing together information from logs in different locations, tracing gives you a single pane of glass to view the entire journey of a request. This makes identifying bottlenecks and performance issues much more straightforward.

So, why is distributed tracing important? Well, it’s crucial for several reasons:

  • Debugging: Quickly pinpoint where errors occur in a distributed system.
  • Performance Optimization: Identify slow components and bottlenecks.
  • Monitoring: Gain insights into service dependencies and latency.
  • Understanding Complex Systems: Visualize how requests flow through your architecture.

Essentially, distributed tracing, coupled with a tool like Tempo, gives you a clear picture of what’s happening within your application, making it easier to troubleshoot, optimize, and maintain your systems. Pretty cool, right?

Setting up Grafana Tempo

Alright, let’s get down to the nitty-gritty and set up Grafana Tempo so we can use our Grafana Tempo Python example . This part is pretty straightforward, especially if you’re already familiar with Grafana. Here’s how to do it. First, you’ll need a running instance of Grafana. If you don’t have one, you can easily set it up using Docker. This is by far the easiest way to get started. Just make sure you have Docker installed on your machine. You can pull the official Grafana Docker image from Docker Hub.

Next, let’s configure Tempo. The easiest way to get started is by using Docker Compose. Create a docker-compose.yml file with the following configuration. This sets up Tempo to use local storage. This is great for getting started, but in a production environment, you’d likely want to configure it to use cloud object storage like AWS S3 or Google Cloud Storage. Make sure the file is saved in a directory where you want to run it from the command line.

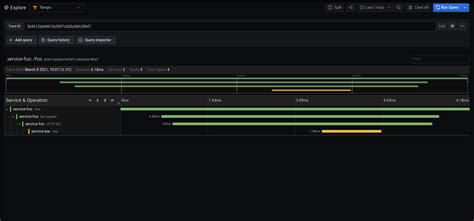
After creating the docker-compose.yml file, navigate to the directory in your terminal and run docker-compose up -d . This will start Tempo and its dependencies in detached mode, meaning it runs in the background. Once Tempo is running, you can verify it’s working by checking its status via the Docker command line interface or by accessing the Tempo UI in your browser (usually at http://localhost:3200 ). To configure Tempo in Grafana, you’ll need to add Tempo as a data source. In your Grafana instance, navigate to the configuration menu, select ‘Data Sources’, and then click on ‘Add data source’. Search for ‘Tempo’ in the list of available data sources and click on it. You’ll need to configure the Tempo data source with the address of your Tempo instance (e.g., http://tempo:3200 ). Test the connection to make sure Grafana can communicate with Tempo. If all goes well, you should see a successful connection message. Now that Tempo and Grafana are set up, let’s look at how to instrument a Python application.

version: "3.8"
services:
  tempo:
    image: grafana/tempo:latest
    ports:
      - "3200:3200"
      - "14268:14268"
      - "14268:14268/udp"
      - "4317:4317"
      - "4318:4318"
    command:
      - -config.file=/etc/tempo.yaml
    volumes:
      - ./tempo.yaml:/etc/tempo.yaml
  grafana:
    image: grafana/grafana:latest
    ports:
      - "3000:3000"
    depends_on:
      - tempo

storage:
  backend: local
  local:
    path: /tmp/tempo

Instrumenting Your Python Application for Tracing

Now, let’s get into the heart of the Grafana Tempo Python example and instrument your Python application. For this, we’re going to use the opentelemetry-instrumentation-requests library. This library provides automatic instrumentation for your requests, making it super easy to trace HTTP calls. The process involves installing the necessary libraries, configuring the tracing exporter, and then running your instrumented application. This will automatically capture traces for incoming and outgoing HTTP requests, so we can see how they’re performing in Tempo. I’ll walk you through it step-by-step.

First, make sure you have Python and pip (Python package installer) installed. Then, install the required packages. Open your terminal or command prompt and run the following command to install the necessary libraries: pip install opentelemetry-api opentelemetry-sdk opentelemetry-exporter-otlp-proto-grpc opentelemetry-instrumentation-requests . This command installs the OpenTelemetry API, SDK, an exporter for sending trace data to Tempo, and the requests instrumentation library. The opentelemetry-exporter-otlp-proto-grpc package allows you to send trace data to Tempo using gRPC.

Next, you’ll need to configure the tracing exporter. Create a Python script (e.g., app.py ) and add the following code to configure the OpenTelemetry SDK and exporter: This code initializes the OpenTelemetry SDK and configures the OTLP/gRPC exporter. Replace `